Files
hassio-repo/grafana_alloy
2025-12-03 16:53:09 +01:00
..
2025-12-03 15:29:37 +01:00
2025-12-03 15:29:37 +01:00
2025-12-03 15:29:37 +01:00
fix
2025-12-03 16:46:36 +01:00
2025-12-03 15:29:37 +01:00
fix
2025-12-03 16:53:09 +01:00
2025-12-03 15:29:37 +01:00
2025-12-03 15:29:37 +01:00
2025-12-03 15:29:37 +01:00
2025-12-03 15:29:37 +01:00

Grafana Alloy

Grafana Alloy combines the strengths of the leading collectors into one place. Whether observing applications, infrastructure, or both, Grafana Alloy can collect, process, and export telemetry signals to scale and future-proof your observability approach.

Currently, this add-on supports the following components:

Installation

  1. Add repository to Home Assistant.
  2. Search for "Grafana Alloy" in the Home Assistant add-on store and install it.
  3. Disable "Protection mode" in the add-on panel. (Optional, see below for more details)
  4. Update configuration on the add-on "Configuration" Tab. See options below.
  5. Start the add-on.
  6. Check the Logs to confirm the add-on started successfully.
  7. You can also visit the Grafana Alloy Web UI by visiting http://<homeassistnat_ip>:12345 in your browser.

Protection Mode

Disabling protection mode is optional, however there are a few things that I found don't work without disabling it. Most the limitations are around host processes. Per the Home Assistant Docs: "Allow the container to run on the host PID namespace. Works only for not protected add-ons."

Note: These are just the limitations I found, there may be other incorrect or missing metrics.

Only disable the protection mode if you know, need AND trust the source of this add-on. Always review the code of an add-on before disabling protection mode.

Limitations:

prometheus.exporter.process

  • If Protection mode is enabled, the only process that will be collected is the one for Alloy. There will be no metrics for host processes.

prometheus.exporter.unix

  • Process related metrics won't display any host process information with protection mode enabled.
  • Disk metrics will only show mount data for the Alloy add-on, no host mount data will be collected with protection mode enabled.

loki.source.journal

No limitations that I found.

Configuration

Config Description Default value Required
enable_prometheus Enable sending metrics to Prometheus. If enabled, prometheus_write_endpoint is required. true No
prometheus_write_endpoint Full URL to send metrics to. http://prometheus:9090/api/v1/write If enable_prometheus=true
enable_unix_component Enables prometheus.exporter.unix component to collect node_exporter metrics. true No
enable_process_component Enables prometheus.exporter.process component to collect process_exporter metrics. true No
prometheus_scrape_interval How frequently to scrape the targets of this scrape configuration. No
servername_tag servername tag value value. HomeAssistant No
instance_tag Overwrite the default metric "instance" tag. No
enable_loki Enable sending logs to Loki. If enabled, loki_endpoint is required. false No
loki_endpoint Full Loki URL to send logs to. http://loki:3100/api/v1/push No
enable_loki_syslog Listen for syslog messages over UDP or TCP connections and forwards them to loki. false No
override_config If enabled, all other options will be ignored and you can supply your own Alloy config. false No
override_config_path Path to Override Alloy config file. HA config directory is counted to /config. /config/alloy/example.alloy If override_config=true

If override_config is true and a valid Alloy config file is supplied in override_config_path, all other options will be ignored.

Support

  • Tested on aarch64 and amd64.

Todo

  • Add more customization options (Enable/disable components, scrape_interval, etc..)
  • Add Github workflows
  • Build and publish a docker image so users don't have to build the image on every install
  • Verify all permissions added to config.yaml are required and remove unneeded ones

Example Data

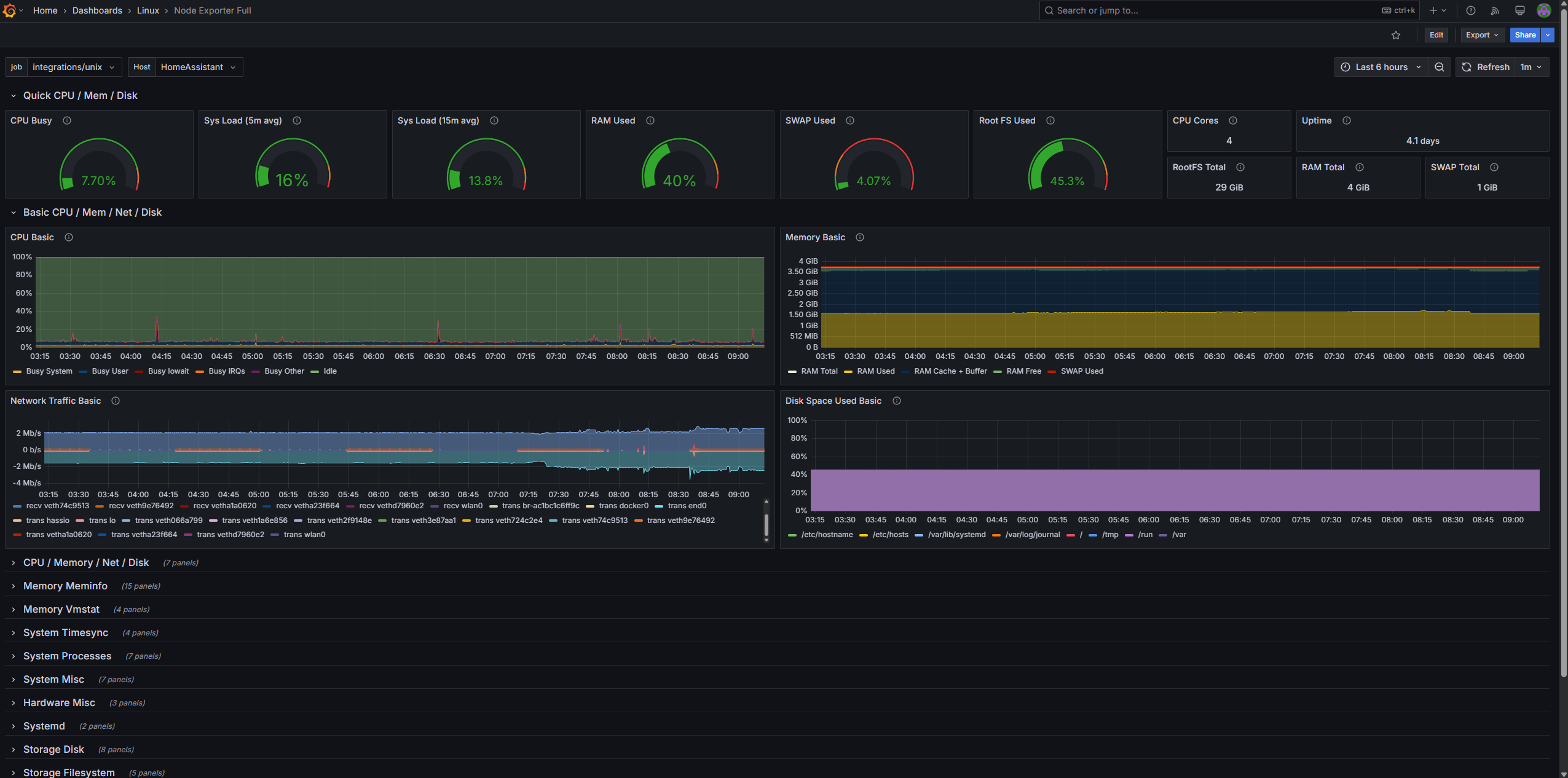
https://grafana.com/grafana/dashboards/1860-node-exporter-full/ prometheus.exporter.unix Example

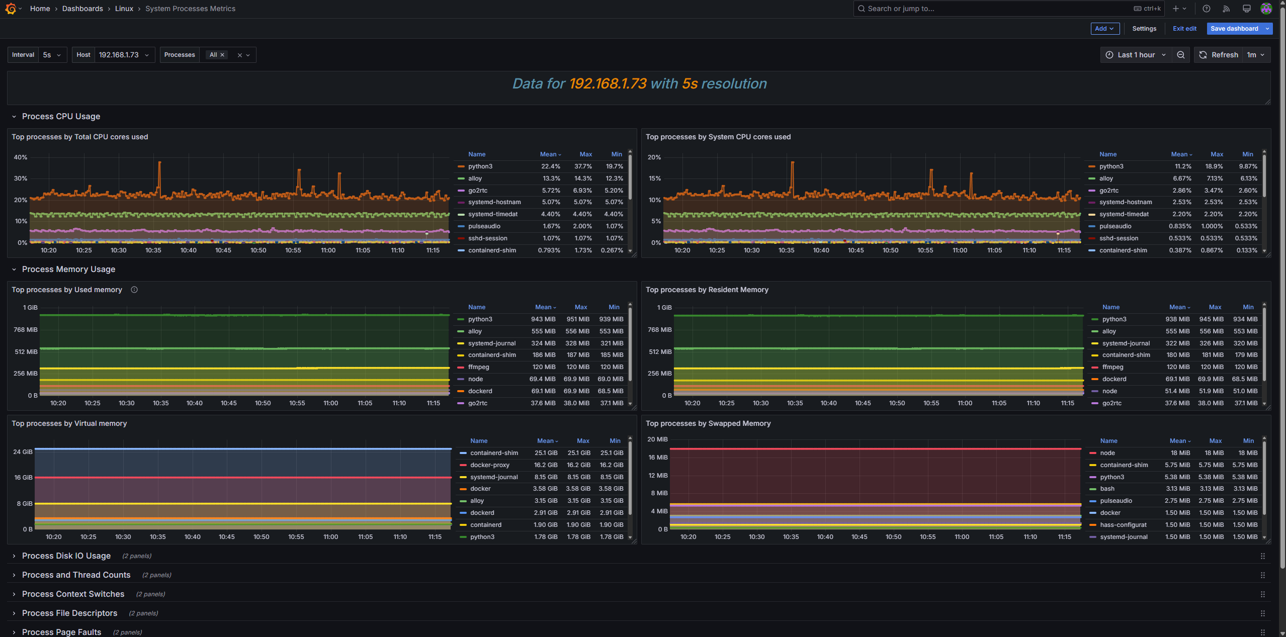
https://grafana.com/grafana/dashboards/8378-system-processes-metrics/ prometheus.exporter.process Example

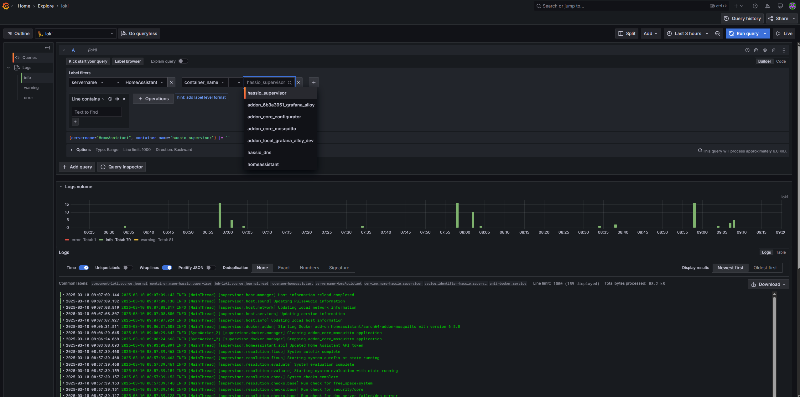
Loki Log Example